2026 Yıl Sonu Fırsatı HelpLine Başlangıç Paketi yıllık 699$ — 1 destek e-posta kutusu için geçerlidir.

Help Desk Yazılımı ile Ticket, SLA ve Destek Süreçlerinizi Tek Yerden Yönetin

HelpLine; ticket, SLA, WhatsApp destek ve bakım süreçlerini tek merkezde yöneten güçlü bir help desk yazılımıdır. Talepten çözüme tüm adımlar görünür, ölçümlenir ve iyileştirilir.

Teknik servis, üretim, satış, İK, e-ticaret, sigorta… Süreç yöneten her ekip için tasarlandı.

  • Varlık/geçmiş bilgisi ile tekrarlayan kayıpları azaltın.
  • Memnuniyet ve ekip performansını metriklerle yönetin.
  • Standart akışlarla kaliteyi güvenceye alın.
Çözüm Merkezi

HelpLine ile Süreçlerinizi Tek Tek Değil, Bütün Olarak Yönetin

Destek taleplerinden bakım sözleşmelerine, WhatsApp iletişiminden randevu ve kampanya akışlarına kadar kurumunuza uygun modülleri keşfedin.

Rakamlarla HelpLine

120+

Aktif Firma

95%

Ortalama Müşteri Memnuniyeti

7500+

Çözümlenen Talep

Detaylı Destek İstatistikleri ve Ekip Performansı

HelpLine; performans, yoğunluk ve memnuniyeti analiz ederek stratejik içgörüler sunar.

Destek İstatistikleri
  • Durum/Öncelik/SLA Dağılımı: anlık analiz.
  • Ekip Performansı: çözüm ve yanıt sürelerini kıyaslayın.
Hızlı • Kolay • Etkili Destek

Beklentilerin Ötesinde Bir Talep Deneyimi

HelpLine; yeni talep oluşturma, detaylı form doldurma, dosya ekleme ve mevcut taleplere cevap yazma süreçlerini kullanıcılar için sade, hızlı ve erişilebilir hale getirir.

Saniyeler İçinde Talep

Karmaşık adımlar yok. Kullanıcı, temel bilgileri girerek hızla talebini oluşturur.

Detay ve Dosya Desteği

Konu, açıklama ve dosya ekleriyle talepler daha ilk aşamada eksiksiz iletilir.

Talep Takibi ve Cevap

Kullanıcılar mevcut taleplerini görüntüler, gelen yanıtları takip eder ve doğrudan cevap yazar.

Talep Açmak da, Takip Etmek de Çok Kolay

HelpLine’ın dış kullanıcı ekranı; yeni kayıt oluşturma, canlı destek isteği, dosya yükleme ve geçmiş talepleri takip etme adımlarını tek, sade bir deneyimde birleştirir.

Hızlı Talep Oluşturma Kullanıcı, dakikalar değil saniyeler içinde talebini başlatır.
Canlı Destek Talebi Talep üzerinden destek ekibine hızlı bağlantı isteği iletilebilir.
Dosya Ekleriyle Eksiksiz Bilgi PDF, görsel ve ofis dosyalarıyla talep detayları destek ekibine net ulaşır.
Anlık Görünürlük Ticket durumu, gelen yanıtlar ve gönderilen mesajlar kullanıcı tarafından anında izlenir.
Sade Deneyim

Kullanıcıyı yormayan, anlaşılır ve pratik giriş ekranı.

Zaman Kazandırır

Doğru bilgiyi ilk anda alır, destek ekibinin dönüş süresini kısaltır.

Kontrollü Süreç

Talep açma, görüntüleme ve cevap yazma adımları kayıtlı ilerler.

Daha Mutlu Kullanıcı

Basit arayüz ve hızlı takip, destek deneyimini güçlendirir.

Sektör Bağımsız Operasyon Gücü

Her Sektörde Aynı Düzen

HelpLine; talep, iş emri, görev, onay, takip ve raporlamayı tek sistemde birleştirir. Bu yüzden servis veren, ekip yöneten ve operasyonlarını düzene sokmak isteyen her kurumda güçlü şekilde çalışır.

Talep Yönetimi

Tüm başvurular, işler ve iç talepler tek düzenli havuzda toplanır.

SLA ile Takip

Süreler, öncelikler ve gecikmeler görünür hale gelir.

Otomasyon

Tekrarlayan operasyonlar standardize edilir, ekip yükü azalır.

Raporlama

Yönetim, tüm operasyonu veriye dayalı şekilde izler.

HelpLine’ın güçlü çalıştığı alanlardan bazıları
Teknik Servis Araç Servis İnsan Kaynakları Satış & Bayi Ağı Üretim & Operasyon Proje & Ar-Ge Sigorta & Finans E-Ticaret Sağlık & Klinik Tesis Yönetimi Eğitim Kurumları
Özet: Talep + Görev + SLA + Otomasyon + Raporlama birleştiğinde HelpLine sektör bağımsız bir operasyon merkezine dönüşür.
HelpLine: Teknik servis, üretim, satış, İK, e-ticaret, sigorta, proje ekipleri… Kısacası süreç yöneten herkes için.
Kurumsal Uyum

Kurumsal Kimliğinizle Tam Uyum

HelpLine; e-posta otomasyonundan logo ve slogan yönetimine kadar markanıza uyum sağlayan, kurumunuza özel bir deneyim sunar.

Güvenli E-Posta Otomasyonu

Talep alındı, bekleyen talep ve kapanış bildirimlerini otomatik yönetin.

Zamanlayıcı ve Bildirim Akışı

Gönderim sürelerini tanımlayın, iletişim süreçlerini standartlaştırın.

Mail & WhatsApp Mesaj Havuzu

Kanal mesajlarını ve otomatik cevap metinlerini tek noktadan yönetin.

Kurumsal Bilgi Yönetimi

Firma adı, portal başlığı ve kullanan birim bilgilerini özelleştirin.

Logo ve Slogan Yönetimi

Navigasyon, giriş ekranı ve e-postalarda kurum kimliğinizi görünür kılın.

Kurumunuza Özel Deneyim

Sistem görünümünü ve iletişim metinlerini iş yapınıza göre uyarlayın.

Güvenli Entegrasyon

OAuth 2.0 uyumlu güvenli iletişim altyapısı.

Otomatik Akış

Mail ve kanal mesajları standart süreçlerle işler.

Markanıza Özel

Logo, slogan ve arayüz detayları kurumunuza uyarlanır.

Zaman ve Verimlilik

Tekrarlayan işlemler azalır, yönetim kolaylaşır.

HelpLine: Teknik servis, üretim, satış, İK, e-ticaret, sigorta, proje ekipleri… Kısacası süreç yöneten herkes için.

Akıllı Otomasyon ve Raporlama

HelpLine; operasyonel verileri analiz eder, performansı görünür kılar ve yönetime güçlü karar desteği sunar.

Akıllı Raporlama Paneli

Akıllı Raporlama Paneli

Günlük talepleri, çözüm oranlarını, yanıt sürelerini ve temel KPI’ları tek ekranda izleyin.

Operasyon Özeti

Operasyon Özeti

Talep durumu, öncelik dağılımı, SLA başarısı ve ilk yanıt performansını tek bakışta değerlendirin.

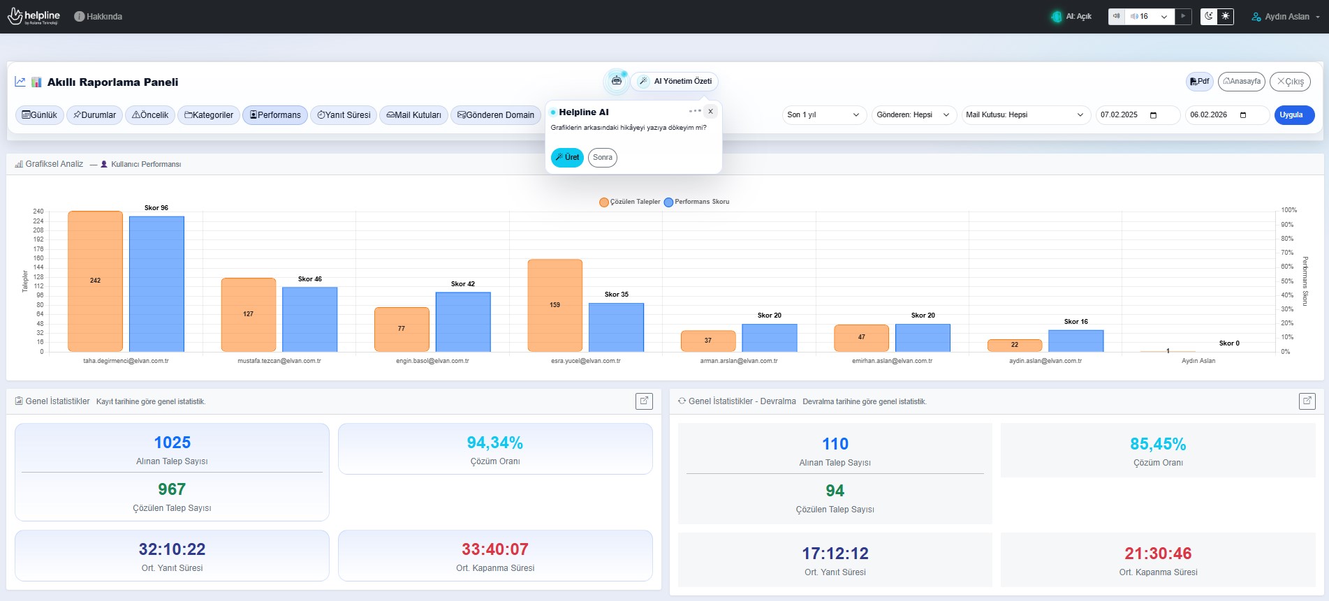
Kullanıcı Performansı

Kullanıcı Performansı

Destek ekibinin çözdüğü talepleri, performans skorlarını, yanıt sürelerini ve SLA başarılarını karşılaştırın.

Kategori ve Kaynak Analizi

Kategori ve Kaynak Analizi

En yoğun kategori başlıklarını, talep kaynaklarını ve gönderen domain dağılımlarını ayrıntılı biçimde analiz edin.

Tüm raporlama modülleri tek panelde entegre çalışır.

HelpLine: Teknik servis, üretim, satış, İK, e-ticaret, sigorta, proje ekipleri… Kısacası süreç yöneten herkes için.
Planlı Bakım Yönetimi

Bakım Yönetimi

Bakım anlaşmalarını yönetin, periyodik planları takip edin ve kritik uyarıları kaçırmayın.

Bakım Anlaşmaları

Tüm bakım anlaşmalarınızı tek merkezden yönetin.

Planlı Bakım Takibi

Periyodik bakım planlarını oluşturun ve kolayca takip edin.

Ekran Uyarıları

Yaklaşan bakımlar için ekran uyarılarıyla zamanında aksiyon alın.

Mail Uyarıları

Kritik takipleri e-posta bildirimleri ile kaçırmayın.

Periyodik Planlama

Esnek periyot seçenekleri ile bakımlarınızı planlayın.

Evrak Yönetimi

Sözleşme ve dokümanlarınızı güvenle saklayın.

Kesintisiz Operasyon

Planlı bakımla arıza riskini azaltın.

Zamanında Uyarı

Ekran ve e-posta uyarılarıyla bir adım önde olun.

Verimlilik Artışı

Düzenli planlar ile operasyonel verimliliği artırın.

Güvenli Kayıt

Anlaşma ve evraklarınızı güvenli şekilde erişilebilir tutun.

HelpLine: Teknik servis, üretim, satış, İK, e-ticaret, sigorta, proje ekipleri… Kısacası süreç yöneten herkes için.
WhatsApp Business Entegrasyonu

WhatsApp İletişimini HelpLine Gücüne Dönüştürün

Mesajları tek panelde yönetin, taleplere dönüştürün, kampanyalar gönderin, randevu akışları kurun ve hiçbir müşterinizi yanıtsız bırakmayın.

Tek Panelden Sohbet Yönetimi

Tüm WhatsApp konuşmalarını merkezi ekranda görüntüleyin ve ekip içinde yönetin.

Konuşmadan Talebe

WhatsApp mesajlarını destek talebine dönüştürün, süreçleri kayıt altına alın.

Kişi, Etiket ve Grup Yönetimi

Kişileri segmentlere ayırın, etiketleyin ve hedefli iletişim listeleri oluşturun.

Kampanya ve Şablon Mesajlar

Meta onaylı şablonlarla toplu bilgilendirme ve kampanya gönderimleri yapın.

Randevu ve Akış Senaryoları

Doktor, servis, eğitim veya saha süreçleri için WhatsApp akışları kurun.

İzin ve Güvenli İletişim

İletişim izinlerini, açık rıza kayıtlarını ve müşteri tercihlerini kontrollü yönetin.

Anlık Bildirim

Yeni mesajları hızla görün, cevap süreçlerini geciktirmeyin.

Medya ve Dosya Desteği

Fotoğraf, belge ve diğer içerikleri konuşma içinde yönetin.

Raporlama ve Takip

Gönderim, dönüşüm ve konuşma süreçlerini ölçülebilir hale getirin.

Resmî API Altyapısı

WhatsApp Business API ile güvenli, kurumsal ve ölçeklenebilir iletişim.

Aslana Teknoloji ile Dijital Dönüşümünüzü Hızlandırın

2005'ten bu yana edindiğimiz deneyimle destek süreçlerini yeniden tanımlıyoruz.

Kurumsal Bilgi
Referanslarımız

Güvenle Tercih Edilen HelpLine

Farklı sektörlerden kurumlar; destek, ticket, bakım ve iletişim süreçlerinde HelpLine çözümlerini tercih ediyor.

Elvan Gıda Sanayi Ve Ticaret Ltd. Şti.
American Foods
Dolce Vita
Odak İnovasyon Yazılım A.Ş
Cici Süt A.Ş
Most Food
Poyraz Toner
Arby Bilgisayar
Hakmar Express
Olgar Şirketler Grubu
Kocaeli Kaya Otomativ
Nitelix A.Ş
Bellcom Bilgisayar
Kurucudan Mesaj

Teknoloji, Güvenle Anlam Kazanır

HelpLine’ı yalnızca süreçleri yöneten bir sistem değil, kurumların hizmet kalitesini ve güven duygusunu güçlendiren bir yapı olarak tasarladık.

Özkan Saydam
Özkan Saydam

Kurucu, Nitelix A.Ş

Teknoloji sadece süreçleri değil, güveni de yönetmeli.

HelpLine’ı geliştirirken hedefimiz; karmaşık operasyonları sadeleştirmek, ekiplerin iş yükünü görünür kılmak ve müşteri deneyimini ölçülebilir hale getirmekti.

Bugün HelpLine; talep yönetiminden SLA takibine, WhatsApp iletişiminden bakım anlaşmalarına kadar birçok süreci aynı çatı altında birleştiren güçlü bir operasyon platformuna dönüştü.

Özkan Saydam

Güven, yazılımın en kalıcı özelliğidir.

Sade Süreçler

Karmaşık operasyonları herkesin yönetebileceği düzenli akışlara dönüştürür.

Ölçülebilir Kalite

Performans, memnuniyet ve hizmet kalitesi veriye dayalı şekilde görünür olur.

Kalıcı Güven

Her kayıt, her bildirim ve her takip adımı kurum ile kullanıcı arasında güven oluşturur.

Merak Edilenler

HelpLine Hakkında Sık Sorulan Sorular

Help desk yazılımı, ticket yönetimi, SLA takibi, WhatsApp entegrasyonu ve kurulum seçenekleriyle ilgili en çok sorulan soruları yanıtladık.

Help desk yazılımı; kurumlara gelen talepleri, destek süreçlerini, görevleri ve iletişim kayıtlarını tek merkezden yönetmeye yarayan sistemdir. HelpLine bu süreci ticket, SLA, ekip atama ve raporlama özellikleriyle kurumsal hale getirir.

HelpLine; teknik destek, iç talepler, müşteri hizmetleri, saha ekipleri, bakım anlaşmaları, WhatsApp iletişimi, SLA takibi ve performans raporlaması gibi birçok süreci tek platformda yönetir.

Evet. HelpLine, WhatsApp üzerinden gelen görüşmeleri takip etmenizi ve uygun konuşmaları doğrudan talep kaydına dönüştürmenizi sağlar. Medya ekleri ve okunmamış mesaj bilgileri de süreçte korunur.

Evet. HelpLine ile yanıt ve çözüm sürelerini takip edebilir, SLA zaman tanımlarını çalışma takvimlerine göre yapılandırabilir ve gecikme risklerini raporlayabilirsiniz.

Evet. Kurumunuzun ihtiyaçlarına göre bulut tabanlı hızlı kullanım veya kendi sunucularınızda yerel kurulum seçenekleri değerlendirilebilir.

Evet. Sayfadaki Ücretsiz Demo butonunu kullanarak sistemi inceleyebilir veya Teklif Al formu üzerinden kurumunuza özel görüşme talep edebilirsiniz.
Yukarı çık